Cubewise Supply Focus Integration with IBM Planning Analytics
Modernize supply chain planning and reporting management
Our Price: Request a Quote
Click here to jump to more pricing!
Please Note: All Prices are Inclusive of GST
Overview:
Optimize supply chain management with Cubewise Supply Focus
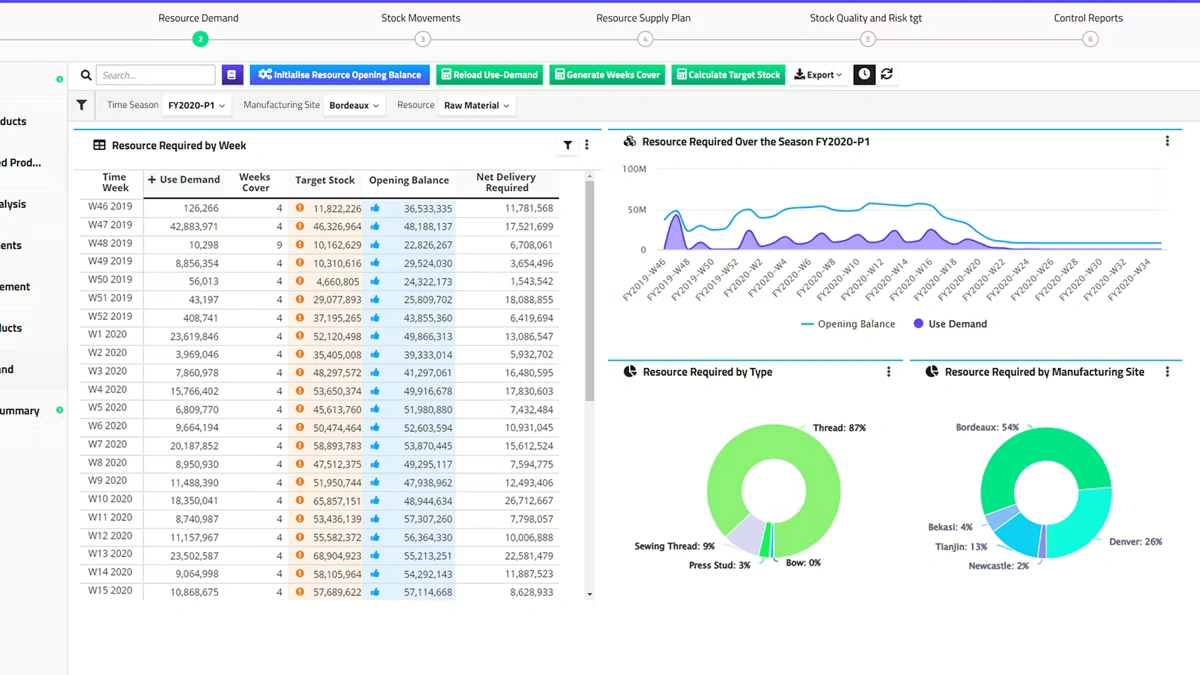
Cubewise Supply Focus*, powered by IBM® Planning Analytics with Watson, is a decision-making platform that enables organizations to drive digital transformations. It’s a centralized environment that unifies business intelligence, integrated business planning, and predictive analytics. Fully customizable business planning applications provide fast, flexible and collaborative tools for supply chain management.
Accurate demand planning
Incorporate drivers, generate actionable insights and provide automatic outlier detection. Identify demand patterns and compose machine-learning models.
Agile production schedules
Adapt to changing circumstances and objectives when composing a schedule. Support a variety of business cases.
Multi-scenario planning
Make informed decisions by having visibility on the outcomes of different situation with fast, flexible and predictive scenario modeling.
Features:
Demand planning powered by demand sensing
Benefit from advanced analytics and automated base prediction to focus on underlying drivers, marketing initiatives and product launches.
Supply planning powered by decision optimization
Drive operational excellence by maximizing on-time availability for consumers, optimizing cost and inventory for higher profitability.
Benefits:
Specifications:
Pricing Notes:
- All Prices are Inclusive of GST
- Pricing and product availability subject to change without notice.
Our Price: Request a Quote
