Business Automation Workflow
Automate digital workflows on premises or on cloud
Our Price: Request a Quote
Click here to jump to more pricing!
Please Note: All Prices are Inclusive of GST
Overview:
Automate your digital workflows to increase productivity, efficiency and insights—on premises or on cloud
IBM® Business Automation Workflow is a key capability of IBM Cloud Pak® for Business Automation. It unites information, processes and users to help you automate digital workflows on premises or on cloud. Create workflows that increase productivity, improve collaboration between teams, and gain new insight to resolve cases and drive better business outcomes.
Integrated BPM and case management
Consolidate and standardize task work for easier prioritization. Combine process-centric and case-centric work in repeatable business workflows to meet wider enterprise needs.
Improved customer service
Expedite client engagement by providing workflow participants and case workers with access to systems, information and analytics. Speed transactional workflows and case resolutions.
Enhanced decision making
Use built-in visibility and powerful analytics to identify the best actions to resolve cases quickly and improve collaboration between IT and business teams.
Manageable startup costs
Start projects small with low startup costs and a subscription-based consumption model, then grow and scale smoothly from initial project to enterprise-wide program.
Features:
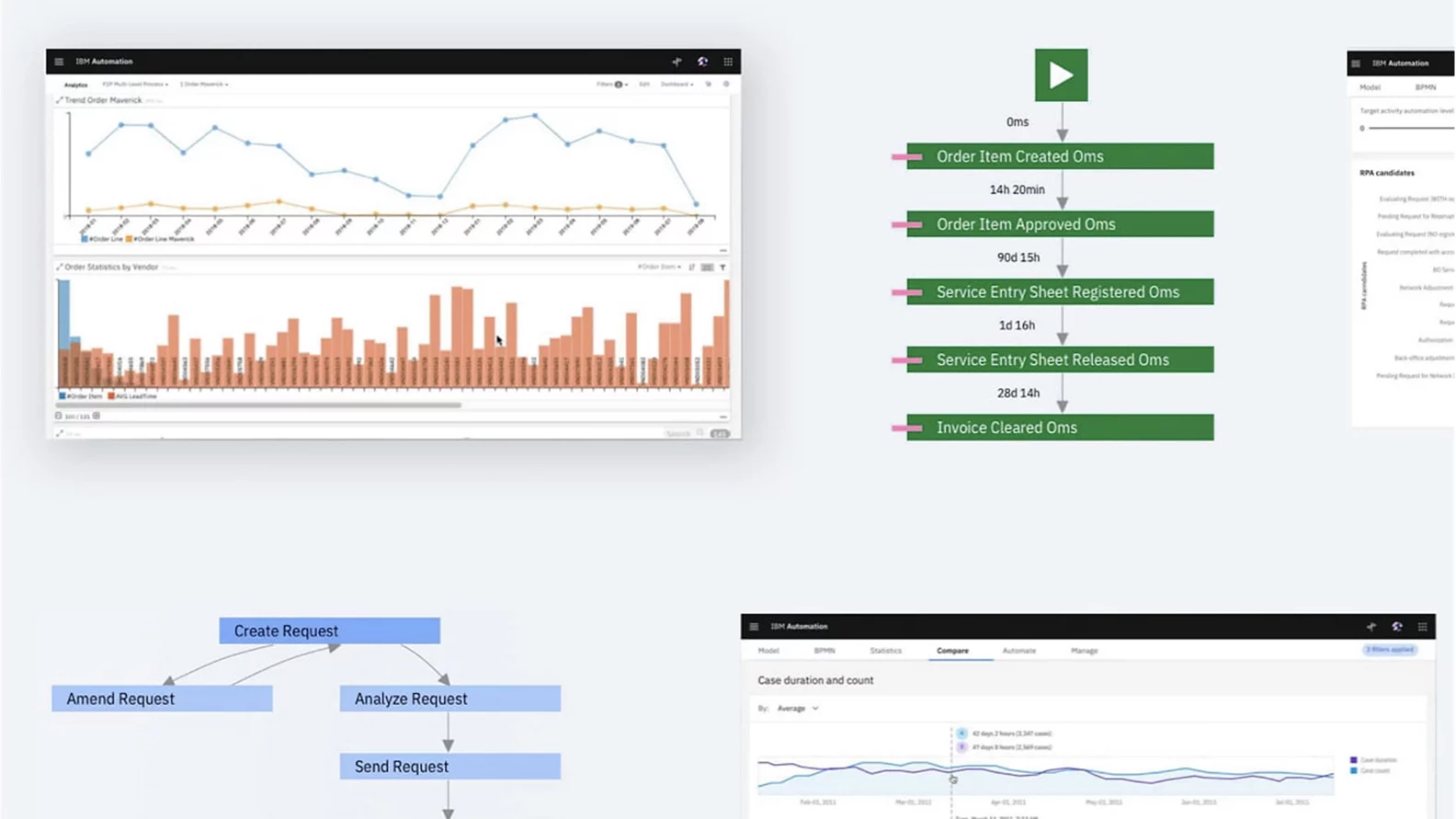
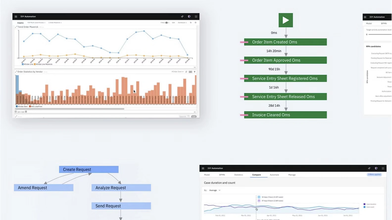
Improve workflows with process insights
Process mining uses real event data to help improve your workflows. Visualize your as-is processes to uncover inefficiencies and the root causes behind them.
Benefits:
Specifications:
Documentation:
Download the Business Automation Workflow (.PDF)
Pricing Notes:
- All Prices are Inclusive of GST
- Pricing and product availability subject to change without notice.
Our Price: Request a Quote
